脱硝技术
1、SNCR脱硝技术
1.1技术简介
SNCR(Selective Non Catalytic Reduction)系统是一种“选择性非催化还原脱氮”工艺系统,可有效降低烟气中的氮氧化物含量。通过向燃烧炉内800℃到1000℃之间的烟气区域,喷射一定浓度的尿素溶液,在高温下尿素与氮氧化物反应生成N2、H2O等无害物质,从而减少氮氧化物的排放量。
我公司在SNCR脱硝领域拥有多项成功业绩,行业涵盖工业锅炉、窑炉、化工行业焚烧炉等。
1.2 反应原理
还原剂喷入炉膛后,在有O2存在的条件下,温度在850—1050℃之间,与NOx进行选择性反应,使NOx还原为N2和H2O,达到脱除NOx的目的。

SNCR脱硝效率一般为30—65%,通常配合尾部SCR系统联合使用,以达到系统超低排放的目的。
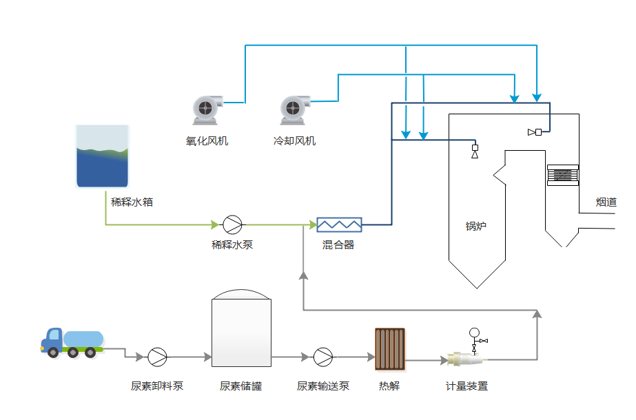
1.3 工艺流程

1.4 技术特点
1)系统简洁,可在原有锅炉炉膛部分改造,工艺流程简单,对原有设备改动小。
2)系统安全性高。通常设计系统还原剂采用尿素,存储使用安全。
3)占地面积小,无SCR反应器等设备,辅助系统可就地布置,空间要求不高。
4)建设和运行成本低,无需催化剂及反应器。
5)系统施工便捷,建设周期短。
6)对原有锅炉改动小,基本不增加系统阻力。
2、SCR脱硝技术
2.1 技术简介
选择性催化还原系统SCR(Selective Catalytic Reduction)是指还原剂(尿素,氨)等在催化剂的作用下,选择性的与烟气中的NOX反应生产N2和水的过程。
SCR脱硝技术具有脱硝率高,选择性好,成熟可靠等优点,是国内外目前最广泛采用的尾部烟气脱硝技术。
2.2反应原理

脱硝反应过程如下:
(1)氨在催化剂表面的扩散
(2)氨在催化剂内部小孔的扩散
(3)氨在催化剂活性区域中间被吸附
(4)氮氧化物从烟气中扩散到被吸附的氨的上面
(5)氮氧化物和氨发生反应生成氮气和水
(6)氮气和水脱离催化剂表面
(7)氮气和水扩散到烟气中
反应方程式如下:
4NO+4NH3+O2→4N2+6H2O
2NO2+4NH3+O2→3N2+6H2O
NO+NO2+2NH3+O2→2N2+3H2O
2.3 工艺流程图

2.4 技术特点:
1)脱硝效率高,最高可达95%以上,系统稳定可靠,可满足超低排放的要求。
2)使用温度区间广,170—500℃区间内都可使用。
3)催化剂阻力小,抗堵性强,配合吹灰器使用,系统可高效运行,装置可用率不低于98%。
4)系统布置灵活,联合SNCR使用,可降低系统投资成本。
5)系统简洁,控制灵活,可实现闭环自动控制。
6)应用行业范围广,工业锅炉,窑炉,化工,内燃机等多个行业都可使用。